Soluciones
Bienvenido a un mundo de infinitas posibilidades. Presentamos este proyecto en forma de soluciones que reúnen los recursos indicados para su necesidad.
Según el nivel de necesidad se encuentra una forma de servicio ideal para implementar el proyecto.
Middleware

Capa estratégica que conecta el mundo operativo (OT) con el mundo digital (IT), permitiendo que los datos industriales fluyan de forma segura, estructurada y accionable hacia sistemas de supervisión, análisis y toma de decisiones.
Monitoreo

Enfocado en la captura y visualización de datos clave, ideal para escenarios donde se requiera conocer qué está ocurriendo en planta, registrar eventos y contar con históricos confiables.
Supervisión

Ofrece una visión clara y continua del desempeño de la operación, mostrando estados de máquina, tiempo de producción y registrar eventos clave, para entender cómo se comporta la producción durante cada turno de trabajo.
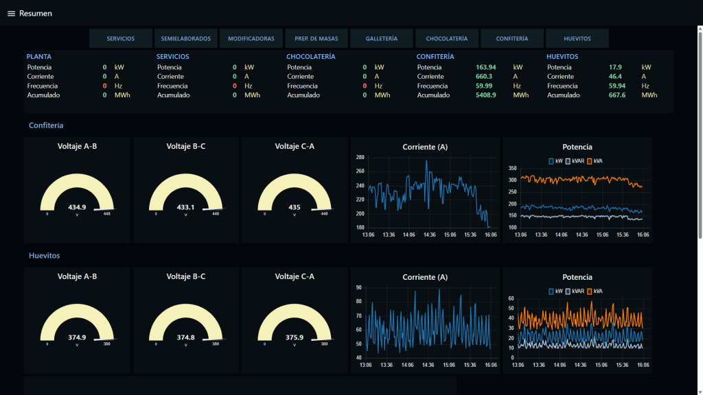
Nivel SCADA

Combina capacidades de Monitoreo y Supervisión para ofrecer una visión completa de las líneas de producción. Permite visualizar en tiempo real tanto los indicadores productivos como las variables críticas.
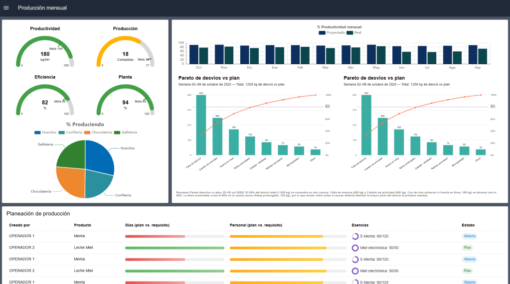
MES

Arquitectura completa y moderna que digitaliza la operación de planta en tiempo real, integrando datos desde máquinas, procesándolos en un middleware industrial y transformándolos en información útil para toma de decisiones.

SEMSPROIT IA Asistente
SEMSPROIT incorpora IA en un módulo especial
Asiste, explica y resume información
¿Cómo continuar?
Aumentar el alcance.
Si ya posees un proyecto SEMSPROIT activo, puedes añadir más recursos evitando costos de configuraciones iniciales ya que estos ya fueron realizados en la primera instalación. De esta manera garantizamos un proyecto escalable y motivamos a continuar avanzando en el mundo de la Industria 4.0
Próximo paso
¿Cómo empezar para obtener SEMSPROIT?
- Contáctenos para organizar una presentación presencial o virtual sin costo
- Haremos una inspección técnica de sus procesos más relevantes
- Ofertaremos una propuesta acorde a sus necesidades y requerimientos
